暖通空调



重点客户

    AO 史密斯(中国)热水器有限公司

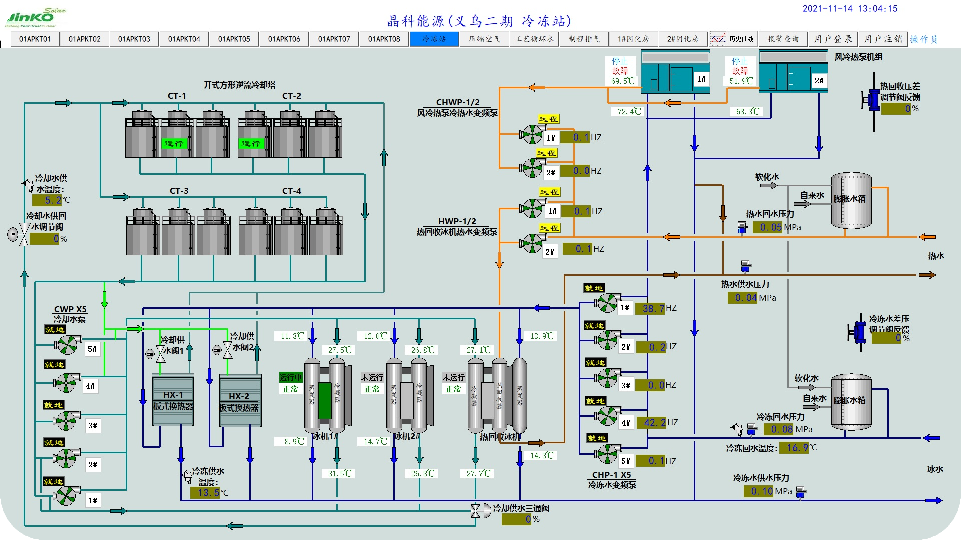
    晶科能源有限公司

    福建建新轮胎有限公司

    华润镇江发电有限公司

    江苏科技大学

    宝钢空调



最近更新